

手機瀏覽
更方便
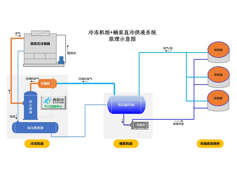
一、主要配置:
1、低壓循環桶
容器設計壓力1.6MPa,標準為GB150,標配雙安全閥。
2、電控箱
機電式控制箱,防護等級IP30;
泵的控制:手動/自動兩種模式
供液閥的控制:手動膨脹閥+液位開關模式;
保護功能:高液位報警輸出,低液位保護,自動模式下外部故障連鎖保護
3、集油器
容器設計壓力2.1MPa,標準為GB150,標配單安全閥。
4、屏蔽泵
采用先進屏蔽泵,內置電機。
雙泵設計,一用一備,分別獨立設置出口單向閥,過濾器,截止閥等,可以實現不停機維修。
5、液位控制系統
標準配置3個低溫視鏡,一個高液位開關。
可選配置:
1、三種供液閥組件選項
手動膨脹閥+液位開關,性價比高,運行可靠穩定;手動膨脹閥+液位變送器,采用專用控制器,液位高度現場可調;電動閥+液位變送器,采用專用控制器,液位高度現場可調,控制精度好,自動化程度高。
(注:2、3兩種方式,控制柜內置閥門控制器。)
2、集油器電加熱
功率2KW,電源為220V,可以提高排油速度,方便現場維護。
3、集油器快開閥
快速關閉,減少冷媒排放。
4、啟動柜
屏蔽泵電機的啟動控制,啟動形式為直接啟動,內置熱繼電器,啟動柜撬裝。
|
內 容 |
說 明 |
|
性 能 |
? 對殼管式冷凝器結構進行了優化設計,放熱效率提高8%,可有效降低軸功率,減少運行費用; ? 低負荷回油功能,減少低負荷工況下換熱器內的冷凍油存量,保障換熱效率。 |
|
運 行 |
? 增加了低負荷回油功能,保障了回油系統的正常工作。 ? 增加了電流和壓力高穩定系統,避免因電流過大和負荷過高排氣壓力增加,而發生的突然停機。能更好的保障生產線的順利生產。 |
|
服 務 |
? PLC系統增加了遠程托管服務功能,機組的各項運行數據,可遠程查看也可遠程得到報警。 ? 我們會定期查看各用戶的運行數據,有偏離現象會提前告知用戶或前往處理,避免故障的發生。 |
|
規 格 |
? 精簡設備的型號,對各個規格進行標準化生產,標準化程度越高,品質相應越高; ? 對于大冷量需求的工況,采用多臺模塊搭配,更能適應實際運行需求。 |
|
保 護 |
? 逆向保護、缺相保護、過流保護、低溫保護、高低壓保護、水流保護等。 |
|
控 制 |
? 全系列均采用西門子PLC控制器; ? 反應靈敏,抗干擾能力強,功能全,保存運行記錄和故障記錄。 ? 收集顯示機組的各項運行數據,包括時間、運行負荷、進出水溫度、運行狀態等。 |
山東賽斯特冷凍系統有限公司
18006431899 / 13053354991
山東省東營市東營區府前大街55號
